SEMRUSH ONE

Stay Ahead in AI Search & Traditional SEO

Discover More

What Is Ad Spend & How to Measure It

Author:Grace Brennan
5 min read
Aug 26, 2024

What is Ad Spend?

Ad spend is how much you pay to advertise your brand, products, and services. In this article, we’ll be talking about ads in the digital space. This includes any type of paid ad on social media, search engines, and display ads.

Ad spend is just one part of your overall marketing spend. Other marketing costs could be money spent on SEO, social media management, or marketing software subscriptions.

Tracking ad spend allows you to measure your key performance indicators (KPIs), such as:

  • CPM (cost per mille/1,000 impressions) 
  • CPC (cost per click)
  • CPA (cost per action)
  • CPL (cost per lead)
  • ROAS (return on ad spend)

All of these metrics are crucial if you want to know the impact of your advertising dollars on the business bottom line. 

Ultimately, you should prioritize KPIs like ROAS and CPA because of how much they’re tied to your campaign’s return on investment. Metrics like CPM and CPC could be considered secondary KPIs.

In short, measuring ad spend helps you understand how effective your ad campaigns and strategies are. 

How to Calculate Ad Spend

Your ad spend is calculated by adding the amount you’ve spent on paid ads across every platform and channel. 

Once you have that number, you can use it to calculate your other KPIs like cost per lead, cost per action, and return on ad spend.

Why it's Helpful to Keep Track Of

Ads give your brand visibility. They place your name at people’s fingertips, and they can significantly boost your sales and leads. 

And in the modern ad landscape, everyone is running ads. In fact, brands collectively spent more than $601 billion on digital advertising in 2023. 

If you’re releasing a new product or service, trying to scale into new markets, or hoping to re-engage customers, decisions around your ads matter, and the money you use for them can influence your chances of success.

Tracking your ad spend allows you to be competitive too. You can clearly measure how much you put into an ad campaign and how it performed, and then compare those numbers with your competitors’. 

You can detect if there are ways to make your spending more efficient and still reap great results.

Likewise, monitoring your ad spend can provide you with market insights. 

For example, you may notice that audiences become saturated with certain types of ads and stop interacting with them, signaling that you should invest less money in those ads.

Ways to Measure Ad Spend

There are a few ways to calculate your ad spend. The main ones are:

Ad spend per campaign/time period/channel – This metric is granular according to the campaign, time or channel that you want to track your ad spend for. It involves adding up your total spending on ads for the defining characteristic; for example, you could calculate ad spend for a ‘50% off’ campaign, for the previous month, or for all your ads on YouTube.

Cost per 1,000 impressions (CPM) – This metric is commonly used to measure display ad spend, where your brand only pays for the amount of times your ad is shown to users. If an advertiser pays $5 per 1,000 impressions, the CPM is $5.

Cost per click (CPC) - This metric tells you the average amount your campaign spent for every click on one of your ads. Measuring CPC will help you understand how effective your ads are at enticing your audience to go to your website.

Cost per action (CPA) - This metric goes a step further than cost per click and measures how much you pay for every particular action, such as completing a purchase, registration, or download. Beyond telling you how effective your ads are at bringing visitors to your site, it tells you how well your website and ads work together to ultimately get new customers and leads.

Return on ad spend (ROAS) – This metric focuses on revenue generated from every dollar spent on ads. It’s based on Return on Investment (ROI) and can be used for ads on specific channels, or for overall ad spend. ROAS is calculated by dividing the revenue created from ads by the ad spend.

The method you choose to measure your ad spend depends upon your business and ad goals, and how you calculate your broader spending budget.

Benchmarking Competitor Ad Spend

Every marketer wants to know what their competitors’ ad spend is – it gives you an idea of what they’re spending, where, and why. With that information, you can benchmark your own spending and ensure that you’re staying up to speed (and overtaking) fellow brands. 

How can you discover how deep your competitors’ pockets are when it comes to their ad spend? 

Measure Ad Spend Using AdClarity & Advertising Research From Semrush

AdClarity from Semrush is an app that estimates how much brands spend on Google display ads, social ads, and video ads on YouTube. 

The app generates data around brands’ estimated expenditure; the types of ads they buy and where they run; the top performing ads, campaigns, and publishers; and what methods brands use to buy ads.

With the app, you can select different channels to view your competitors’ ad spend there. 

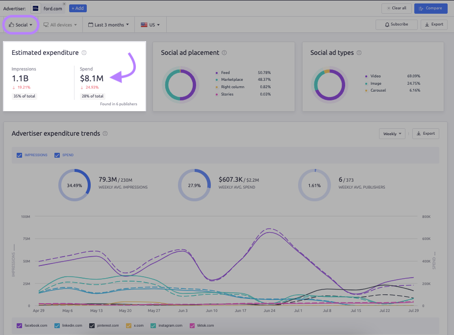
Below you can see the estimated expenditure, display ad placement, ad buying methods, and advertiser expenditure trends for car manufacturer Ford. 

This screenshot highlights that Ford spent an estimated $1.6M on display ads in the last three months, and earned 574.1M impressions in the same timeframe. 

checking ad spending on display ads with AdClarity

For video ads, Ford spent $19.1M and received 1.4B impressions.

using AdClarity to check video ad spending

Meanwhile Ford’s spending on social ads was $8.1M, and totaled 1.1B impressions in the same period. 

using AdClarity to check social media ad spending

By using AdClarity, you can have an understanding of the cost and traction of your peers’ ad strategies. Combine these insights with estimated paid search traffic costs and you’re in a great position to out-maneuver your business competition.

The Advertising Research tool on the Semrush platform can estimate the paid advertising spend from brands using Google search ads. The figure is calculated based on the keywords that their ads rank for, cost-per-click (CPC), and position data from Semrush.

img-semblog

Below, you can see the estimated paid search traffic cost for the food brand Heinz using the Advertising Research functionality. You’re also shown paid search trends and paid search positions for keywords. 

using Advertising Research to estimate paid search ad spending

Both AdClarity and Advertising Research can be accessed with a Semrush free trial or paid subscription.

Ad Spend Data and Dollars

Any business expense should be monitored and justified. In the ad space, knowing what you spend is directly tied to how many people are exposed to your brand, and therefore what your growth potential is. 

Your ROAS can guide you around what resonates with audiences and where. Not to mention, knowing your competitors’ ad spend means you can benchmark your finances. 

Remember – your ad spend data is just as valuable as your dollars.

Share
Share